Infrastructure Monitoring, Without the Heavy Lift
Collect metrics, logs, and traces in minutes. Zero-maintenance pipelines, transparent pricing, and deep context for faster debugging.
- 10sinstall time
- 99.95%uptime
- OpenTelemetrynative
- Usage-basedpricing
Service Map – End-to-End Calls
View every API and backend service as a connected map. Follow request paths across microservices and understand how each dependency affects overall performance.

Service-Level Metrics
Open a single service to inspect its health, error rate and latency (avg, min, max). From here you can jump directly to logs, metrics or traces for faster root cause analysis.

Operation-Level Insight
Monitor each operation such as “Create User” with its own latency and p95 metrics. See which source and target services are involved in every call.

Visual Call Flows
Follow the exact path of a request across services – from the edge to the core and back. iyziTrace turns complex microservice flows into an easy-to-read visual journey.

Operation Detail – Update Profile
Inspect the full execution of the Update Profile operation, including latency (avg/p95), HTTP/gRPC method, and source–target service path. Quickly identify bottlenecks in user-facing flows.

Full Service Dependency Graph
Visualize every microservice in your system and how they interact. Expand, search, or drill into any node to understand dependencies, bottlenecks, or upstream/downstream risks.

Service Performance Overview
Track latency, error rates, traffic volume, and performance metrics across all services. The overview dashboard gives you a real-time picture of system behavior across your entire stack.

Service Detail – Call Metrics
Analyze detailed call metrics for the selected service, including latency percentiles (P50, P90, P99), throughput, and performance anomalies over time.

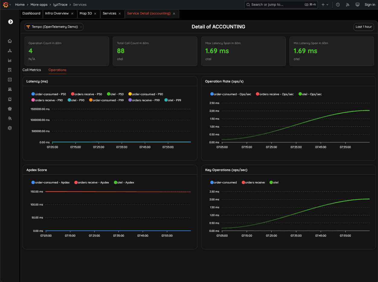
Service Detail – Operations Insight
Dive into operation-level performance for a service. Monitor latency, APDEX scores, and operations-per-second to detect regressions or spikes instantly.

Distributed Traces Overview
View all traces across your system sorted by latency, root service, or timestamp. Instantly find the slowest or fastest requests and inspect their complete trace data.

Advanced Time Range Filtering
Use quick ranges or precise date-time selection to analyze trace data within any custom timeframe. Perfect for incident analysis or regression detection.

Multi-Backend Trace Selection
Choose between multiple tracing backends (Tempo, Observability Platform, etc.) to compare environments, test data, or staging vs production pipelines.

Centralized Log Explorer
Search, filter, and inspect logs from any service. View runtime details, JVM/OS diagnostics, container metadata, and attributes from OpenTelemetry logs.

Custom Monitoring Dashboards
Create dashboards tailored to your needs: logs, metrics, service maps, or trace views. Save and reuse widgets to build a personalized observability control center.

Built for modern platforms
From Kubernetes to serverless, gain real-time visibility with zero heavy lifting.
Kubernetes & Containers
Autoscaling, pod restarts, and resource bottlenecks at a glance. Use OTel + kube integrations without the YAML jungle.
APM & Backend Services
Latency, errors, throughput, and saturation in one place. Trace + log correlation makes RCA straightforward.
SLOs & Alerting
Define SLOs on any metric. Route alerts to Slack/PagerDuty; reduce noise with multi-signal rules.